As businesses navigate rapid change, the shift from legacy infrastructure to the cloud has become more than an IT upgrade. It’s strategic. Organizations are moving to the cloud to streamline operations, reduce costs, and improve agility. But more importantly, they’re doing it to unlock the full value of their data. From powering real-time insights to enabling AI/ML innovation, cloud infrastructure is now the backbone of modern, data-driven business models. As the pace and complexity of digital transformation grows, migrating to the cloud is key to staying competitive, resilient, and ready for what’s next.
Migrating to the cloud is just the beginning. Once workloads land in the cloud, many organizations struggle with what comes next. Managing Day 2 operations, such as gaining visibility into their environments, tracking migrated resources, aligning costs to business units, and operationalizing governance, security, and optimization, often becomes a major hurdle.
That’s where MontyCloud adds value.
Your migration partner helped you migrate and modernize your infrastructure. MontyCloud ensures you stay modern by standardizing operations, controlling costs, and simplifying day-to-day management on AWS. You can move from migration to innovation faster by automating manual tasks without writing a single script. MontyCloud acts as a system of record for cloud operations. Our no-code, autonomous platform gives teams full visibility into their cloud environments, making it easy to track migrated resources, standardize operations, and optimize costs, without needing to navigate complex cloud consoles. Built on Amazon Web Services (AWS), MontyCloud helps organizations confidently move from migration to managed ongoing cloud success.
In this blog, you’ll learn step-by-step how MontyCloud helps organizations succeed on AWS by standardizing and automating cloud operations so they can focus on innovating instead of operating. MontyCloud helps you ease onto AWS by giving you an AWS native hypervisor experience.
Operationalizing AWS with MontyCloud
Step 1: Gain Visibility and Control Across Environments
One of the biggest post-migration challenges is operational visibility. In minutes, MontyCloud provides a centralized dashboard for cost, security, and compliance. MontyCloud aggregates insights across AWS so you have your own Cloud Center of Excellence (CCoE).

Value: Organizations can see and act on insights from MontyCloud with a unified dashboard.
Step 2: Automate MAP Tagging for AWS Migration Funding
If your organization is participating the AWS Migration Acceleration Program (MAP), tagging workloads properly is critical to:
- Track eligible resources for AWS funding
- Submit migration proof points to your AWS Partner or Account team
- Segment cloud spend into MAP-aligned categories
MontyCloud supports automatic MAP tagging, so you do not miss out on eligible AWS funding.

Step 3: Upskill your team with Generative AI
With hundreds of AWS services and countless ways to use them, it’s easy for teams to feel overwhelmed. MontyCloud’s CloudOps Copilot acts as your always-on cloud expert, guiding your team through what’s happening in your AWS environment, 24/7. Paired with Live Coaching, even complex insights are broken down into clear, actionable steps, helping everyone from beginners to seasoned pros take the right actions with confidence.

Step 4: Launch Secure, Governed Environments with No-Code Blueprints
As part of your migration journey, deploying new workloads is inevitable, and so is the need for strong governance. MontyCloud makes this easy with a Service Catalog of no-code blueprints that help you launch secure, compliant environments in just a few clicks. These reusable templates follow common infrastructure patterns and ensure consistency across deployments. Need customization? The Service Catalog is fully extensible, allowing you to upload and use your own AWS CloudFormation or Terraform templates.

Value: Engineers deploy production-ready environments in minutes with no-code or access to the AWS console required.
Step 5: Automate Daily CloudOps Tasks
Once your workloads are deployed and your environment is visible, it’s time to streamline day-to-day operations. MontyCloud becomes your central hub for managing AWS services such as AWS Systems Manager, AWS Security Hub, AWS GuardDuty, AWS CloudTrail, Amazon CloudWatch, AWS Config, and AWS Cost Optimization Hub, all from a single, intuitive interface.
No need to log into the AWS Console, write custom scripts, or rely on the AWS Command Line Interface (CLI). MontyCloud simplifies CloudOps so your team can focus on outcomes, not overhead.

Value: You get consistent, hands-off operations across every AWS account without building a DevOps pipeline from scratch.
Step 6: Optimize AWS Costs
Cost sprawl is one of the most common and expensive issues teams face after migrating to AWS. Without visibility and guardrails, workloads grow unchecked, unused resources pile up, and chargebacks get delayed.
MontyCloud simplifies cloud cost optimization by building cost intelligence into daily operations— no extra tools, no custom scripts. MontyCloud helps you save across compute, storage, networking, and database resources.
- Idle Resource Detection
MontyCloud continuously monitors for unused Amazon Elastic Compute Cloud (Amazon EC2) instances, unattached Amazon Elastic Block Store (EBS) volumes, Elastic IP addresses and more. Underused and idle resources are surfaced in the dashboard with right-sizing or decommissioning recommendations. - Reserved Instances & Savings Plan Recommendations
Organizations can save up to 72% with Reserved Instances and Savings Plans. MontyCloud understands your footprint and will provide recommendations for purchasing Reserved Instances and savings plans. - Understand your Costs
See your costs in a centralized operational view, giving clarity on where you’re using AWS services and anticipated future costs to help you control your budget.

Value: Cut waste, enforce accountability, and make every dollar spent in AWS traceable without slowing your teams down.
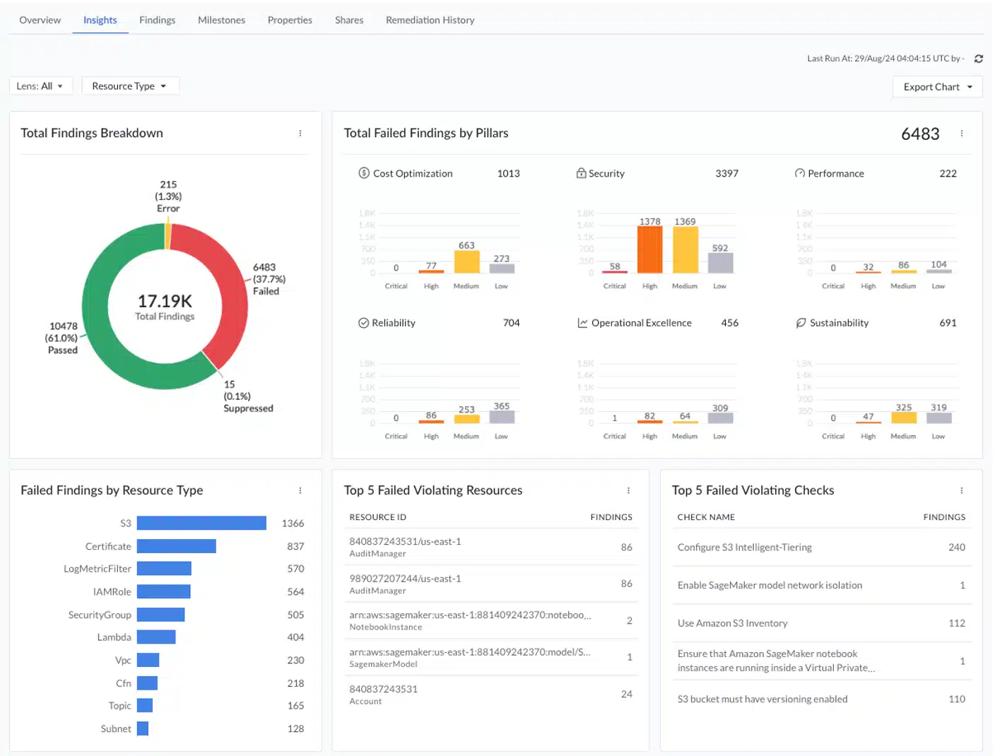
Step 7: Follow the AWS Well-Architected Framework for AWS Best Practices
Running AWS Well-Architected Framework Reviews (WAFR) is critical to ensuring your AWS workloads align with best practices across the 6 pillars:
- Operational Excellence
- Security
- Reliability
- Performance Efficiency
- Cost Optimization
- Sustainability
But reviews are often time-consuming, manual, and inconsistently executed, especially across multiple accounts or business units. MontyCloud makes WAFRs faster, repeatable and actionable by embedding operational insights into every workload and environment. Live coaching translates complex AWS findings into clear, actionable guidance for all levels of cloud expertise, helping you take the right action with confidence.

Value: Learn and follow AWS best practices to make sure you are getting the most out of your AWS investments.
Why MontyCloud: Built for CloudOps at Scale
MontyCloud empowers organizations to optimize, operate, and scale their AWS environments without adding complexity. With no-code, autonomous CloudOps, you can reduce manual toil and improve efficiency by automating tasks like patching, provisioning, and remediation. Our platform gives you full visibility across accounts and workloads, so you can confidently operate at scale with built-in guardrails, security enforcement, and governance powered by native AWS integrations. And as your environment grows, MontyCloud helps you scale your investments, continuously optimizing costs, automating MAP tagging to unlock AWS funding, and giving your team the tools to deliver more value, faster. Whether you’re managing one environment or hundreds, MontyCloud accelerates outcomes, reduces risk, and turns cloud complexity into a strategic advantage.
Get Started
MontyCloud helps you move beyond lift-and-shift and into secure, consistent, and efficient cloud operations on AWS. The MontyCloud platform is your 24/7 expert helping your team make the most of AWS.
Set up a 15-minute call today to get started.